Demo Screenshots
You are viewing the English version of this page because it has not yet been fully translated. Interested in helping out? See Contributing.
Web store
| Home Page | Checkout Screen |
|---|---|
![]() | ![]() |
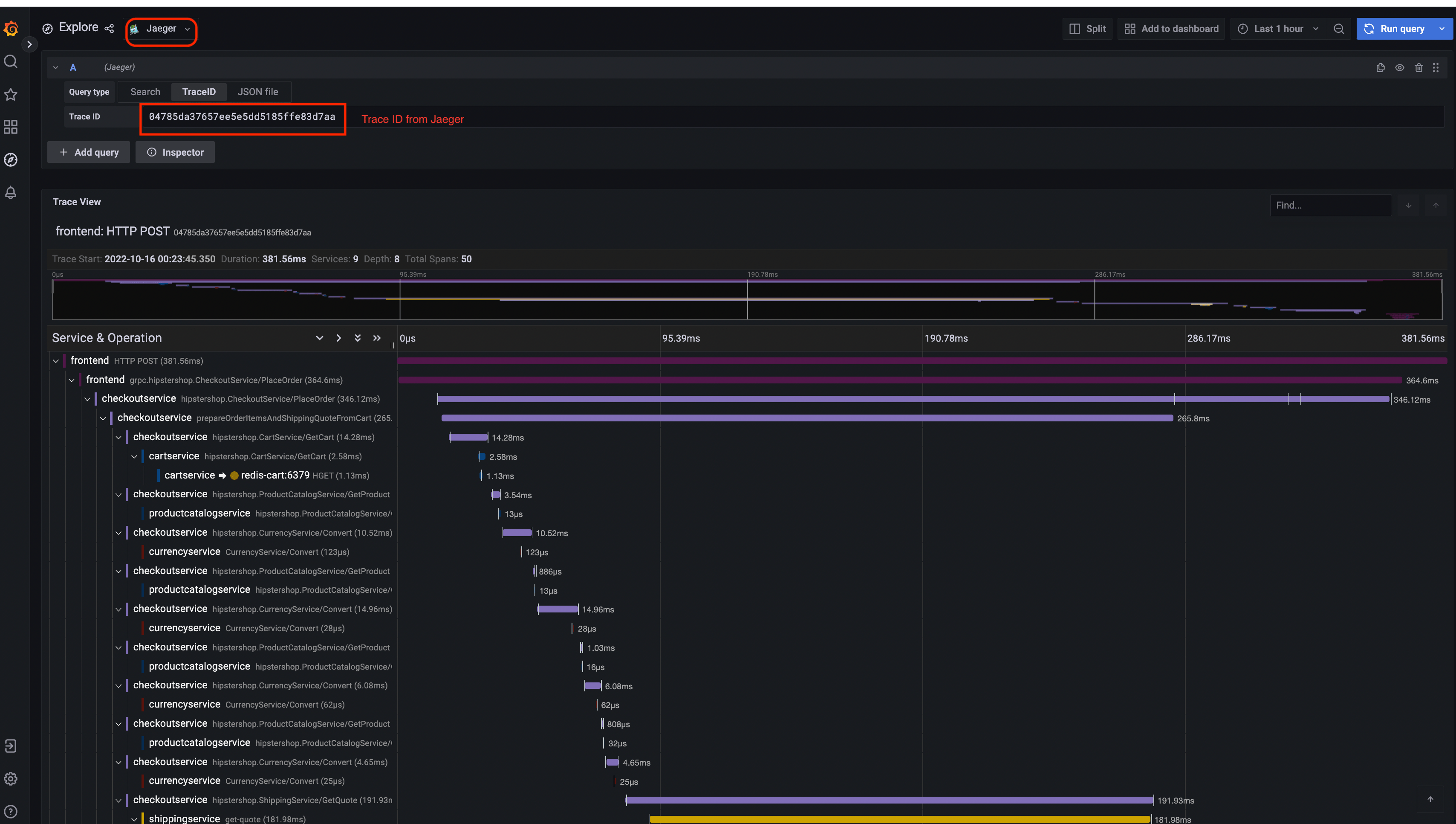
Jaeger
| Jaeger UI | Trace View |
|---|---|
![]() | ![]() |
| System Architecture |
|---|
![]() |
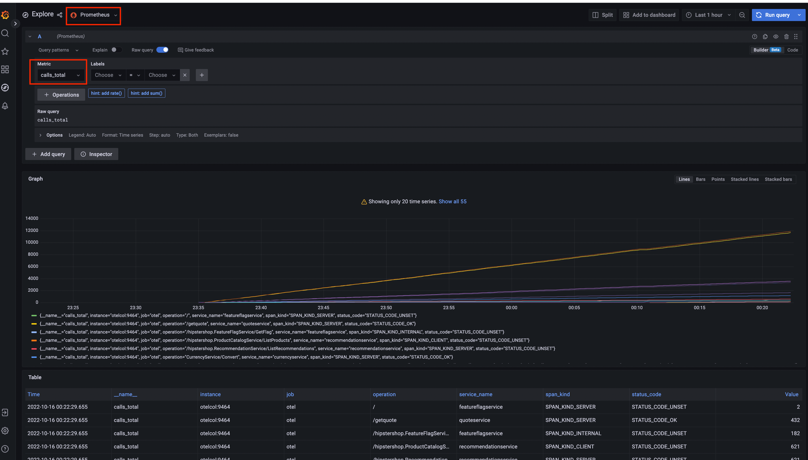
Prometheus

Grafana
| Prometheus Data Source | Jaeger Data Source |
|---|---|
![]() | ![]() |
Load Generator UI

Flagd Configurator
| Basic view | Advanced view |
|---|---|
![]() | ![]() |
Comentariu
A fost utilă această pagină?
Thank you. Your feedback is appreciated!
Please let us know how we can improve this page. Your feedback is appreciated!








