Скріншоти Demo
Вебмагазин
| Головна сторінка | Екран оформлення замовлення |
|---|---|
![]() | ![]() |
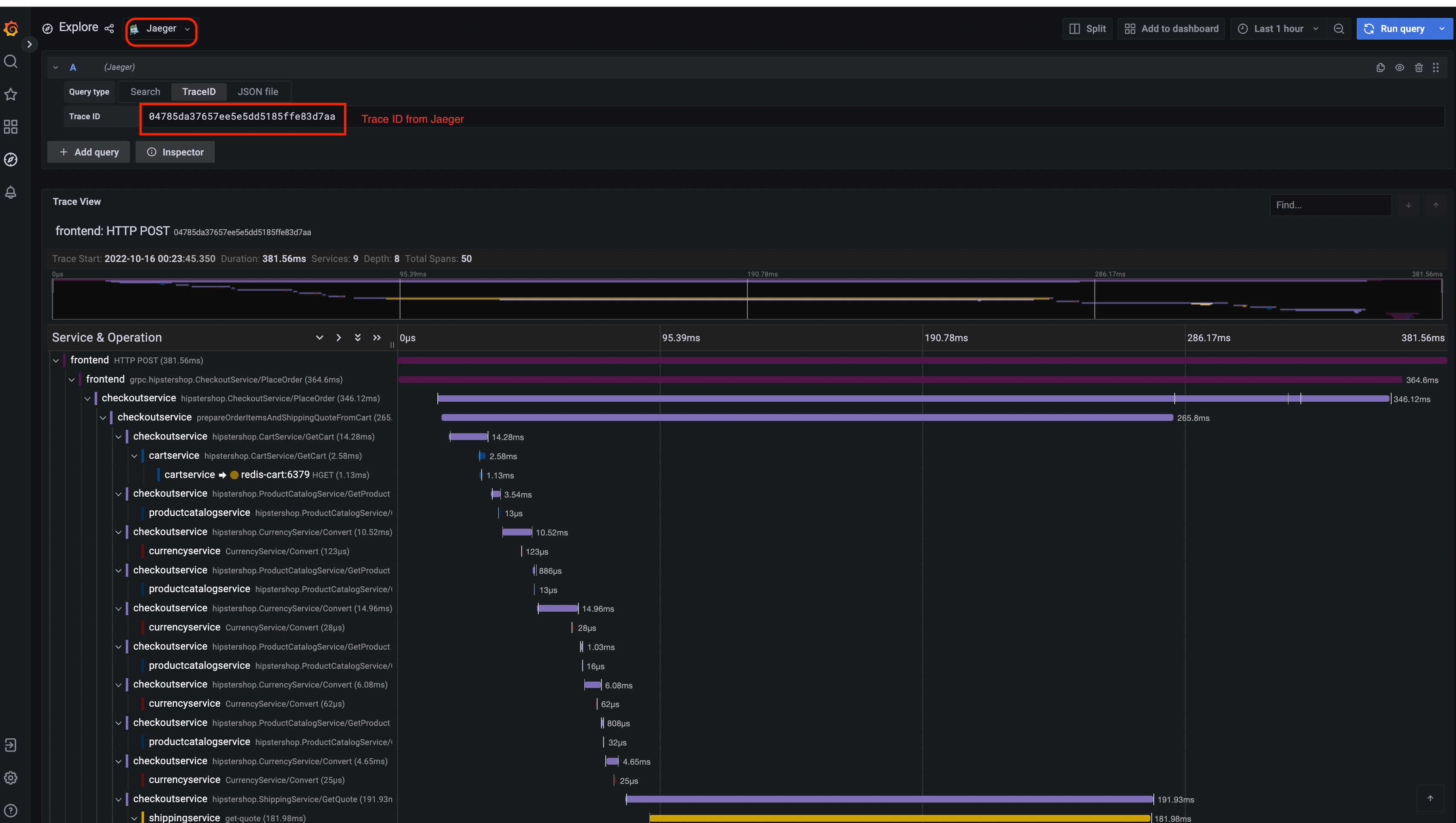
Jaeger
| Інтерфейс Jaeger | Перегляд трасування |
|---|---|
![]() | ![]() |
| Архітектура системи |
|---|
![]() |
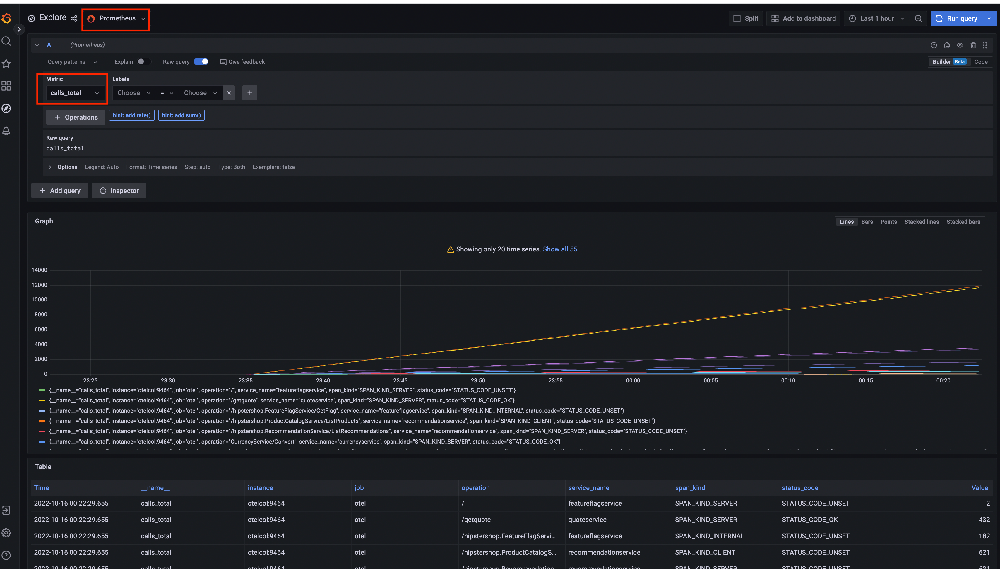
Prometheus

Grafana
| Джерело даних Prometheus | Джерело даних Jaeger |
|---|---|
![]() | ![]() |
Інтерфейс генератора навантаження

Конфігуратор Flagd
| Основний вигляд | Розширений вигляд |
|---|---|
![]() | ![]() |
Відгук
Чи це було корисним?
Дякуємо. Ми цінуємо ваші відгуки!
Будь ласка, дайте нам знати як ми можемо покращити цю сторінку. Ми цінуємо ваші відгуки!








